• 网络与数据中心管理
  • 服务器与应用性能管理
  • IT服务管理
  • Windows AD域管理
  • 终端管理
  • IT安全
  • MSP
  • IT运维平台
 
 
应用性能管理(APM)
保证物理、虚拟、云环境的应用性能
 
 
简化终端设备管理
全面管控PC计算机、智能手机以及平板电脑,确保网络安全
 
 
IT运维外包服务工具
多租户模式,为您的客户提供更好的服务
IT运维管理平台
统一监控、集中运维
 

WebSphere监控

  • WebSphere监控

    监控IBM WebSphere应用服务器以及运行的应用程序,快速监测和修复性能问题。

  • 监控WebSphere关键性能指标

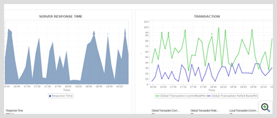
    监控WebSphere应用服务器的可用性、健康状况和性能。通过计算CPU/内存使用、JVM使用和响应时间,确保资源合理分配。跟踪包括实时会话、Enterprise Java Beans (EJBs)、JDBC连接池、JMS队列等重要性能指标。

    Websphere Monitor Overview ManageEngine Applications Manager
  • 监控应用程序的用户体验

    通过计算Apdex(应用性能指数)了解用户的真实体验。准确分析数据库性能、事务流程并深入代码层,定位性能瓶颈。

    Websphere Monitor User Experience ManageEngine Applications Manager
  • 监控内存泄漏和内存溢出

    Websphere Monitor Memory ManageEngine Applications Manager
  • 监控JDBC连接池大小和线程池

    Websphere Monitor JDBC ManageEngine Applications Manager
  • 规划容量,提升应用性能

    Websphere Monitor EJB ManageEngine Applications Manager
  • 适应大型网络环境

    Websphere Monitor Network Deployment ManageEngine Applications Manager
  • 自动告警,执行自定义脚本

    Websphere Monitor Alerts ManageEngine Applications Manager
  • 直观的性的报表

    Websphere Monitor Reports ManageEngine Applications Manager

我们的客户

展开