• 网络与数据中心管理
  • 服务器与应用性能管理
  • IT服务管理
  • Windows AD域管理
  • 终端管理
  • IT安全
  • MSP
  • IT运维平台
 
 
应用性能管理(APM)
保证物理、虚拟、云环境的应用性能
 
 
简化终端设备管理
全面管控PC计算机、智能手机以及平板电脑,确保网络安全
 
 
IT运维外包服务工具
多租户模式,为您的客户提供更好的服务
IT运维管理平台
统一监控、集中运维
 

Postgresql数据库监控

PostgreSQL数据库监控

PostgreSQL是目前世界上企业广泛使用的关系型数据库管理系统,如果出现任何故障或性能降级,都会对企业关键应用服务产生严重的影响。

Applications Manager可监控PostgreSQL数据库服务器的可用性和性能,对数据库的任何异常及时产生告警,通知管理员,便于采取有效措施,防止影响企业正常业务。

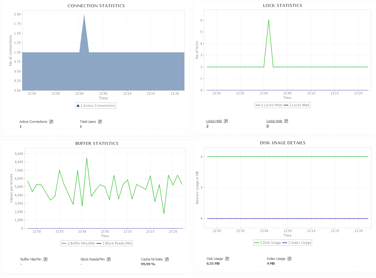
PostgreSQL的主要监视内容有:

  • CPU、内存和磁盘利用率
  • 缓冲统计
  • 连接统计
  • 磁盘使用明细
  • 索引扫描
  • 查询统计
  • 表锁定统计
  • 表级别扫描明细
  • 事务明细
Monitor PostgreSQL health with Applications Manager Buffer & Connection Statistics Database Details In-depth performance reports
PostgreSQL健康状态 缓冲和连接统计 数据库对象统计 性能报表

监控自定义PostgreSQL数据库查询

另外,Applications Manager还可以通过数据库查询监视器, 对PostgreSQL数据库的SQL查询进行监控,从而监控更多性能参数。

优势

  • 在一个控制台,监控所有服务器、应用服务器、数据库、ERP、web服务和事务,有助于及时发现和解决性能瓶颈。
  • 保证PostgreSQL数据库优良性能,通过有效的管理,节约成本。
  • 洞察PostgreSQL数据库服务器在一段时间内的性能。
  • 保证关键应用的可用性,有效服务终端用户。
  • 无代理监控模式,易于配置和管理。

我们的客户

展开